Система автоматического управления процессом обезвреживания медьсодержащих сточных вод спроектирована и запущена на территории Ижевского Радиозавода.
Реализация проекта
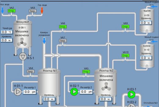
При проектировании было принято решение разделить линию обезвреживания на несколько технологических зон, в которые были установлены шкафы управления оборудованием. Управление всей системой производится с помощью программируемого контроллера ОВЕН ПЛК110, а связь между удаленными шкафами с модулями расширения осуществлена по интерфейсу RS-485. Для измерения уровня в емкостях применены погружные датчики уровня. Информация о текущем состоянии системы и технологического процесса с возможностью управления выведена на панель оператора.
В систему управления входит следующее оборудование ОВЕН:
- программируемый логический контроллер ПЛК110;
- модули ввода аналоговых сигналов МВ110-2А;
- модуль ввода аналоговых сигналов МВ110-8А;
- модули ввода дискретных сигналов МВ110-16ДН;
- модули вывода дискретных сигналов МУ110-16Р;
- светодиодные Modbus-индикаторы СМИ-2;
- блоки сетевых фильтров БСФ-Д3-1,2;
- погружные гидростатические датчики уровня ПД100-ДГ-167;
- клеммные коробки КК-01;
- датчик температуры ДТС224.
Система обеспечивает
- автоматическое перекачивание сточных вод из приемных емкостей на линию обезвреживания;
- контроль уровней в емкостях дозирования с автоматическим пополнением расходных реагентов;
- автоматическое дозирование реагентов в реакторы;
- систему самодиагностики нештатных ситуаций с их выводом на экран панели оператора и включением сирены оповещения;
- архивирование значений технологических параметров и нештатных ситуаций;
- визуализацию работы всей линии обезвреживания (насосов, клапанов, мешалок, заполнения емкостей);
- возможность ручного управления исполнительными механизмами с панели оператора и со шкафов управления;
- контроль текущих показателей рН в реакторах.
Результат автоматизации
После реализации проекта удалось сократить время технологического цикла процесса обезвреживания сточных вод, что увеличило пропускную способность линии обезвреживания. Благодаря более точному дозированию сократился расход реагентов. Интеллектуальная система самодиагностики позволила сократить время устранения нештатных ситуаций на линии. Значительно снизились трудозатраты при работе персонала занятого на линии.







![ПЛК110 [М02] контроллер для средних систем автоматизации с DI/DO (обновленный)](https://owen-russia.ru/wp-content/uploads/2022/08/plk110-30_m02-300x240.png)



